- Seguro e fiável
- Em cumprimento com o RGPD
UNO Plataforma Digital Industrial
A UNO é um ecossistema que integra a gestão de ativos e de risco, garantindo que todas as partes interessadas estão informadas para uma tomada de decisão eficiente e eficaz, com base no nível de risco de cada organização UNO é uma plataforma digital feita de especialistas para especialistas.
Modular
UNO é uma plataforma flexível e escalável que se adapta a organizações de qualquer dimensão ou complexidade, permitindo adicionar ou remover funcionalidades conforme necessário e crescer sem perder eficiência.No Code
Personalizável sem necessidade de programação.Integração de Sistemas
Integra-se perfeitamente com outros sistemas (IT e/ou OT) garantindo que todos os sistemas estão sincronizados.Mobilidade em tempo real
Aceda aos seus dados a qualquer momento, em qualquer lugar e a partir de qualquer dispositivo. Trabalhe sempre com a informação mais atualizada.Segura e Auditável
Prioriza a proteção de dados, a integridade da informação e a auditabilidade, oferecendo segurança 360º com deteção de ameaças em tempo real.
Auditável
Mobilidade
- Aceder a dados e informações a partir de qualquer lugar
- Colaboração em tempo real
Integração
- Concentrar todas as informações sobre os seus activos num único local
- Integrar com sistemas de TI ou OT novos ou existentes
Digital Twin
Visite virtualmente todos os locais e veja os ativos como se estivesse lá, com um erro de 1 a 2 mm.
Smart Document
Garanta controlo total e integridade da informação com gestão documental inteligente
Portfólio de Ativos
Centralize todas as informações dos seus ativos com uma estrutura personalizável e gestão inteligente de etiquetas.
Monitorização de ativos
Conecte dados em tempo real de sistemas novos ou existentes, integre múltiplas fontes, adicione sensores autónomos e receba alertas imediatos com alarmística inteligente.
Dashboard e análises
Transforme dados em decisões com visualizações claras e interativas
Manutenção Preditiva
Antecipe falhas e maximize a fiabilidade com inteligência artificial aplicada em tempo real
Plano Estratégico de Inspeções
Leve a sua estratégia de inspeções a um novo nível com inteligência com base em dados
Plano Estratégico de Manutenção
Otimize planos de manutenção com dados em tempo real, personalização inteligente e previsões baseadas em análise avançada e IA
Gestão da Conformidade
Transforme a forma como gere a qualidade, segurança e conformidade nas suas operações
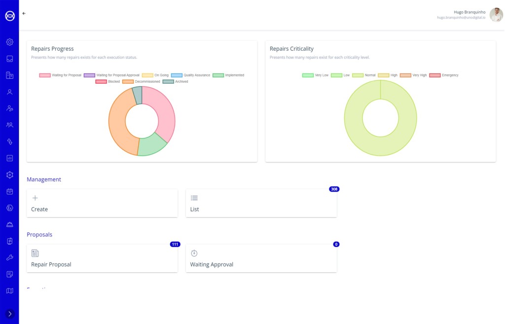
Gestão de Reparações
Gestão completa de reparações, com monitorização de estado, custo e prioridade, comunicação eficaz e integração em planos de paragem.
Gestão de Paragens Industriais
Analise e defina planos de trabalho, crie linhas de base e acompanhe tarefas em tempo real com alertas para desvios no processo.
Operações Digitais
Uma gestão e operações com dados em tempo real, mobilidade no terreno e ciclos fechados que garantem alinhamento, eficiência e redução de falhas
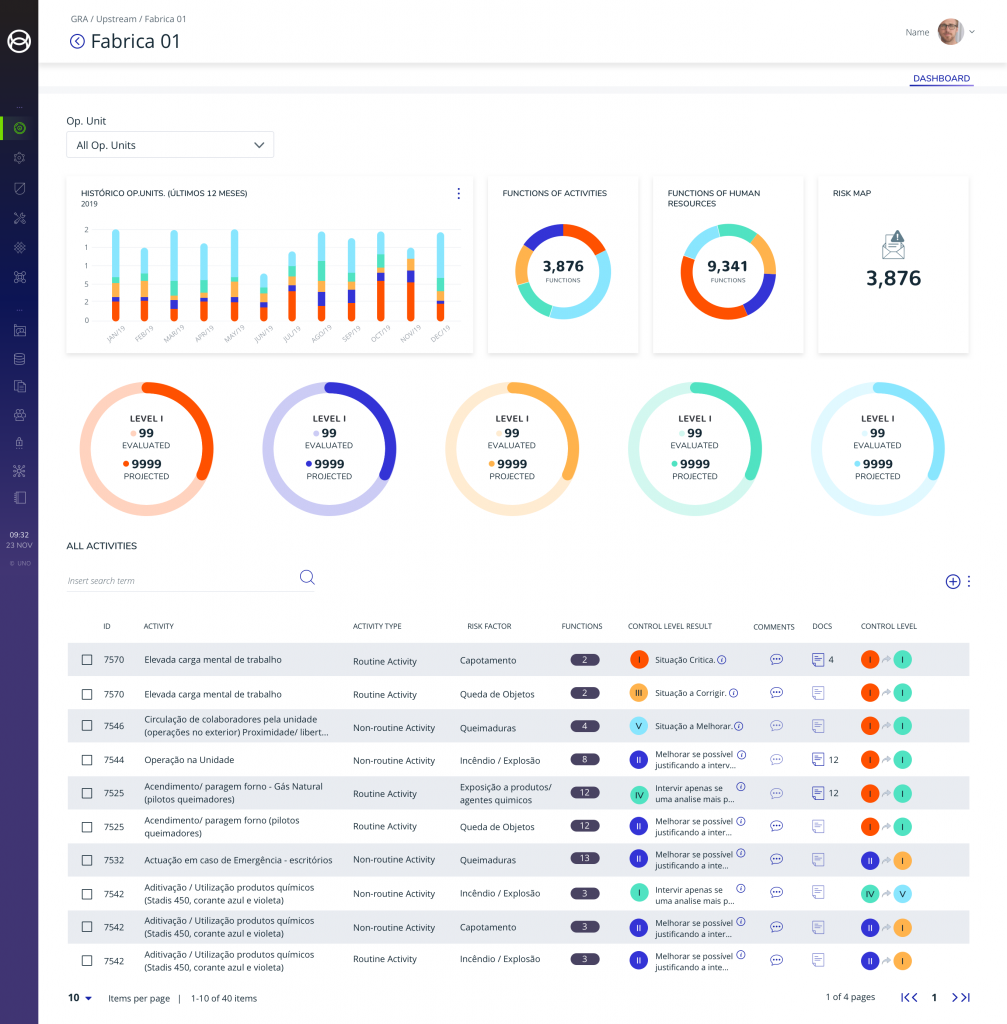
Global Risk Assessment
Um módulo de avaliação de riscos totalmente compatível para controlar os riscos das suas operações.
Controlo de Acessos
Controlo de acesso integrado com a documentação dos parceiros externos. Esta ferramenta garante que os trabalhadores, as máquinas e os veículos cumprem as suas normas de segurança antes de acederem às suas instalações.
Work Survey
Meça o pulso da cultura da sua empresa com inquéritos de envolvimento dos colaboradores fáceis de configurar e utilize conhecimentos poderosos para informar ações de melhoria
Formação e Avaliação Online
Forme e avalie a sua organização e parceiros externos. Um módulo autónomo ou integrado com o controlo de acessos, permitindo gerir formações e induções remotamente.
Gestão de Documentos
Defina, organize e gere a documentação do projeto num único ambiente colaborativo entre colaboradores internos e externos.
Gestão de Projeto de HSE
Faça gestão de todos os documentos e ações de Segurança e Saúde no Trabalho do seu projeto.
Gestão de Incidentes
Garantir a segurança dos colaboradores, cumprir regulamentações e registar ações para prevenir e responder rapidamente a incidentes.
Gestão de Andaimes
Simplifica o controlo, a encomenda, a inspeção e a visualização de andaimes, garantindo um ambiente de trabalho mais seguro e protegido
Agende a sua demonstração
A plataforma digital UNO é uma solução robusta e eficiente para uma gestão integrada de ativos e riscos, já testada em ambientes industriais de elevada exigência.